[monitoring] Test PC로 기능 테스트 중 성능 저하 현상Infrastructure/Monitoring2025. 3. 31. 23:39
Table of Contents
프론트와의 기능 구현 테스트 중 DB load가 느려지는 현상 발생
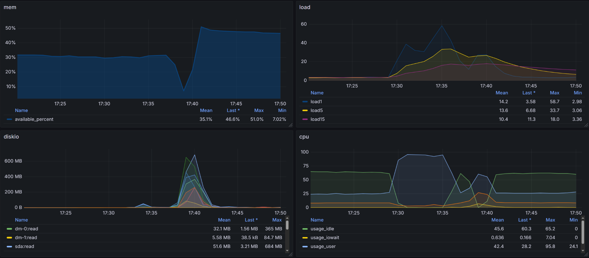
원인을 찾기 위해 Grafana 접속 후 시스템 부하 확인

메모리 : 사용 가능 메모리가 30% → 7%까지 급감
load1 지표가 17:35쯤 58.7까지 급등 (정상보다 수십 배 높음)
17:35~17:40 사이 sda:read 및 dm-0:read가 최대 600MB/s 수준으로 증가
CPU : usage_user 95.8%까지 상승
특정 서비스나 프로세스가 메모리를 잡았을 확률이 높으며, MongoDB 관련 대용량 쿼리 실행을 했기 때문에 diskio가 급격히 증가
메모리 잡고 있는 프로세스 kill -9 명령어로 종료, api 요청 시 join과 같은 쿼리문 사용 지양
'Infrastructure > Monitoring' 카테고리의 다른 글
| [Monitoring] InfluxDB v1 웹 인터페이스 에러 (2) | 2024.09.03 |
|---|---|
| [Monitoring] Telegraf/Influxdb/Grafana를 이용한 Windows, Linux 시스템 모니터링 설정 및 문제 해결 (2) | 2024.09.02 |
| [Infra] poetry 가상환경 기본 내용 (0) | 2024.08.12 |
@Potato_H :: 코딩하는 감자
기억보단 기록을
포스팅이 좋았다면 "좋아요❤️" 또는 "구독👍🏻" 해주세요!